Dashboardy Grafana dla mikroserwisów na Kubernetes
Grafana bez dashboardów to pusty ekran. W tym artykule opiszę dwa dashboardy, które konfiguruję dla projektu portfolio: jeden oparty na metrykach Prometheusa z nginx-ingress, drugi na logach z Loki. Oba ładują się automatycznie z ConfigMap w Kubernetes.
Automatyczny import przez sidecar
Helm chart kube-prometheus-stack instaluje Grafanę z sidecar containerem, który obserwuje ConfigMapy z labelem grafana_dashboard=1. Wystarczy stworzyć ConfigMap z plikiem JSON dashboardu:
kubectl create configmap grafana-dashboards -n monitoring \
--from-file=portfolio-services.json \
--from-file=loki-logs.json
kubectl label configmap grafana-dashboards -n monitoring grafana_dashboard=1
Sidecar wykrywa zmianę i importuje dashboard bez restartu Grafany. Aktualizacja to kubectl delete configmap + ponowne create + label.
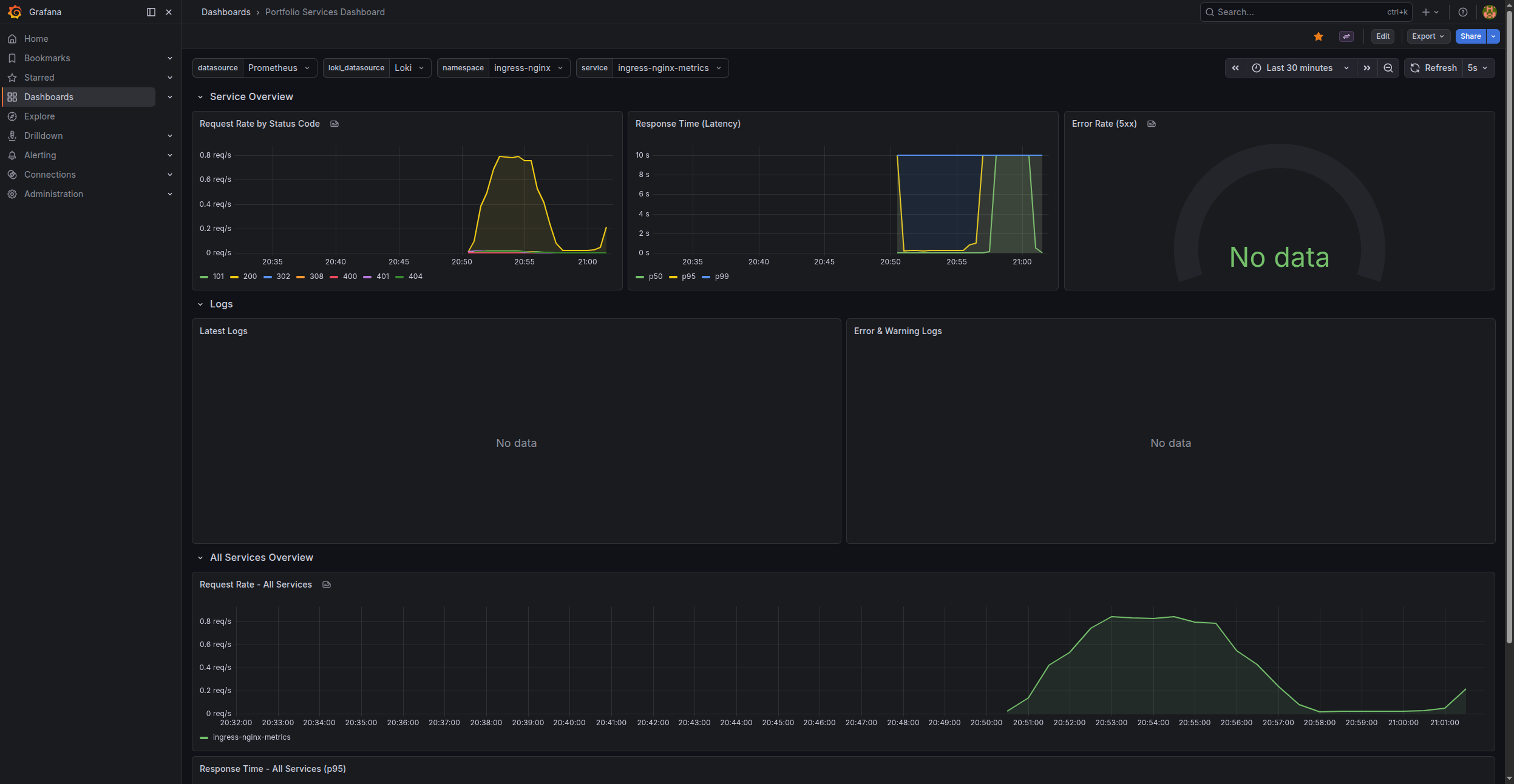
Dashboard 1: Portfolio Services
Dashboard do monitorowania ruchu HTTP przechodzącego przez nginx-ingress controller. Składa się z trzech sekcji.

Zmienne szablonowe
Dwie zmienne pozwalają filtrować wykresy:
{
"name": "namespace",
"definition": "label_values(nginx_ingress_controller_requests,namespace)",
"type": "query"
},
{
"name": "service",
"definition": "label_values(nginx_ingress_controller_requests{namespace=~\"$namespace\"},service)",
"type": "query"
}
namespace pobiera listę namespace'ów, z których nginx-ingress rejestruje ruch. service filtruje się dynamicznie po wybranym namespace. W praktyce wybieram portfolio i widzę frontend, blog, sso, analytics.
Request Rate by Status Code
sum(rate(nginx_ingress_controller_requests{
service=~"$service",
namespace=~"$namespace"
}[5m])) by (status)
rate() na 5 minut wygładza szum. Grupowanie by (status) rozbija wykres na linie 200, 301, 404, 500 itd. Panel typu timeseries z jednostką reqps.
Response Time (Latency)
Trzy percentyle w jednym panelu:
# p50
histogram_quantile(0.50, sum(rate(
nginx_ingress_controller_response_duration_seconds_bucket{
service=~"$service", namespace=~"$namespace"
}[5m])) by (le))
# p95
histogram_quantile(0.95, ...)
# p99
histogram_quantile(0.99, ...)
histogram_quantile wymaga grupowania by (le) — to etykieta bucket'ów histogramu. p50 to mediana, p95 pokazuje co odczuwa 95% użytkowników, p99 wyłapuje outlier'y.
Error Rate (5xx)
sum(rate(nginx_ingress_controller_requests{
service=~"$service", namespace=~"$namespace",
status=~"5.."
}[5m]))
/
sum(rate(nginx_ingress_controller_requests{
service=~"$service", namespace=~"$namespace"
}[5m]))
Stosunek 5xx do wszystkich requestów. Panel typu gauge z progiem na 5% (kolor zmienia się na czerwony). Wartość NaN oznacza brak ruchu — to normalne.
Logi w dashboardzie
Dwa panele logów z Loki wbudowane w ten sam dashboard:
# Latest Logs
{namespace=~"$namespace", app=~"$service"}
# Error & Warning Logs
{namespace=~"$namespace", app=~"$service"}
|~ "(?i)(error|exception|fatal|fail|warning)"
Panel typu logs wyświetla strumień logów w czasie rzeczywistym. Filtr |~ to regex w LogQL.
All Services Overview
Sekcja na dole — request rate i p95 latency dla wszystkich serwisów naraz:
sum(rate(nginx_ingress_controller_requests{
namespace=~"$namespace"
}[5m])) by (service)
Stacking mode: "normal" pokazuje udział każdego serwisu w całkowitym ruchu.
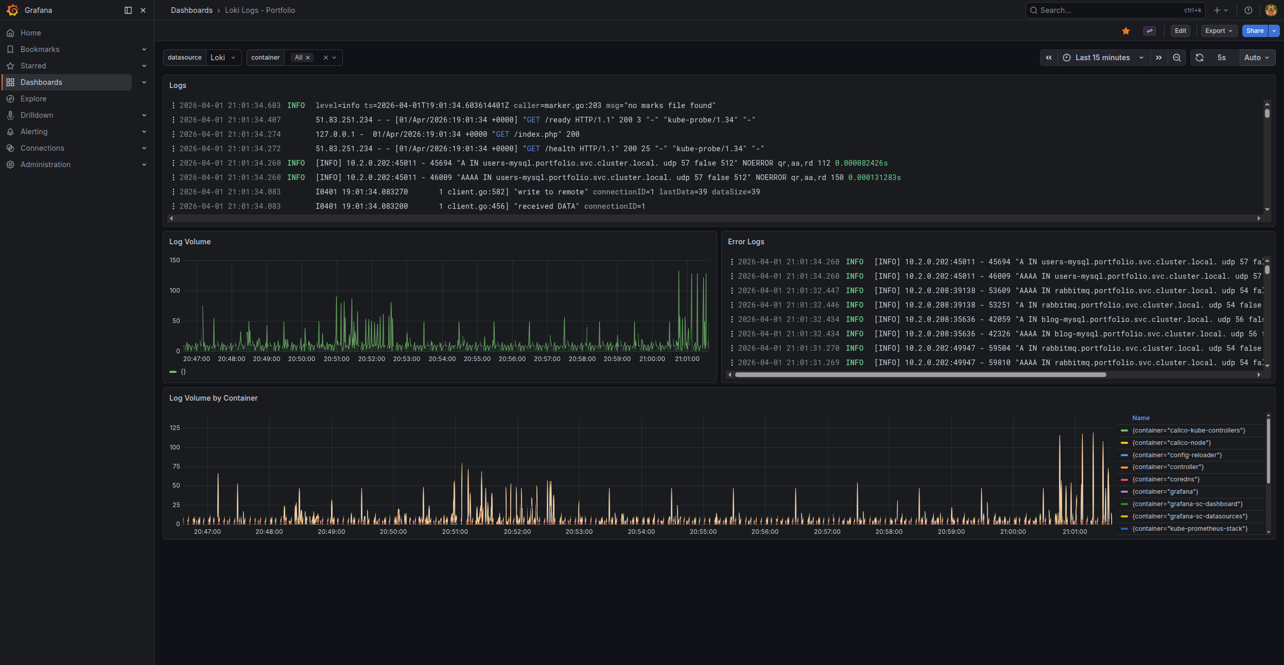
Dashboard 2: Loki Logs — Portfolio
Dashboard do przeglądania logów z Loki. Cztery panele, jedna zmienna container.

Zmienna container
{
"name": "container",
"definition": "label_values({job=\"kubernetes-pods\"}, container)",
"type": "query"
}
Pobiera listę kontenerów z Loki. Pozwala wybrać np. frontend-app, blog-app, sso-app.
Logs
{container=~"$container"}
Surowy strumień logów z wybranego kontenera. Panel typu logs z automatycznym odświeżaniem.
Log Volume
sum(count_over_time({container=~"$container"}[$__interval]))
Wykres słupkowy z liczbą logów per interwał. $__interval automatycznie dopasowuje się do zakresu czasu. Skok na wykresie = coś się dzieje.
Error Logs
{container=~"$container"} |~ "(?i)(error|exception|fatal|fail)"
Filtrowany strumień — tylko linie z błędami. Szybki sposób na wyłapanie problemów bez przekopywania się przez tysiące linii info/debug.
Log Volume by Container
sum by (container) (count_over_time({container=~".+"}[$__interval]))
Przegląd aktywności logowania wszystkich kontenerów. Pozwala szybko zobaczyć który serwis generuje najwięcej logów — często wskazuje na problem lub niepotrzebny debug logging.
Aktualizacja dashboardu
Workflow edycji:
- Edytuję dashboard w Grafanie (GUI)
- Eksportuję JSON: Settings → JSON Model → Copy
- Zapisuję do pliku
grafana/dashboards/*.jsonw repozytorium - Aktualizuję ConfigMap w Kubernetes
- Sidecar automatycznie importuje zmianę
Alternatywnie: edytuję JSON bezpośrednio i aktualizuję ConfigMap. Dashboard pojawia się w Grafanie bez dotykania GUI.